Open-source · MIT license · Actively developed

Built for operational
threat prioritization

SecPrior helps security teams turn fragmented threat coverage into structured, prioritized, and actionable intelligence.

Stop treating every feed item the same. Correlate incidents, enrich CVEs, extract IOCs, and focus attention where it matters first.

Open source · Self-hostable · Analyst-ready · Explainable by design

Correlated incidents 📊 Explainable scoring 🔬 IOC workflows 🗂️ Analyst tracking 📡 Operational visibility 🛡️ Zero telemetry

The problem

Why SecPrior?

Security teams already have feeds, alerts, dashboards, and reporting. What they often lack is clear operational prioritization.

SecPrior was built to solve a familiar problem for defenders who deal with real-world threat volumes every day.

📢

Too much noise

Dozens of RSS feeds, vendor advisories, blogs, and vulnerability sources — all mixed together with no differentiation.

⚖️

Too little prioritization

A blog post and an actively exploited CISA KEV look the same in a feed reader. Context and urgency are invisible.

🔍

Too little context

You know something is critical, but not why — and not whether it actually applies to your environment and stack.

⏱️

Too much manual triage

Analysts spend hours sorting signals instead of acting on them. Structured prioritization should not require manual effort.

SecPrior addresses this by correlating related coverage, enriching signals with vulnerability and exploitation context from NVD, FIRST EPSS, and the CISA KEV catalog, extracting usable indicators, and surfacing what deserves attention first — with full transparency on why.

Core capabilities

Seven capabilities, one workflow

SecPrior helps teams move from feed overload to decision-ready threat context.

Incident correlation

Group related coverage into consolidated incidents using a Union-Find algorithm on CVE IDs and Jaccard title similarity. Follow one evolving threat instead of chasing duplicate posts across multiple sources.

📊

Explainable prioritization

Score threats 0–100 with transparent, weighted signals: CVSS severity (30%), EPSS exploitation probability (25%), CISA KEV status (25%), source corroboration (10%), IOC indicators (5%), and keyword patterns (5%).

CVSS30%
EPSS25%
CISA KEV25%
🔎

CVE analysis

Connect vulnerabilities to vendors, live reporting, and related incidents. Understand not just what is critical — but why it matters now, with live CVSS scores, EPSS probabilities, and KEV confirmation.

🔬

IOC handling

Automatic extraction of IPs, domains, hashes, and URLs from article content. Deep scan mode fetches full article text for richer extraction. Copy, export to CSV/JSON/TXT, and operationalize indicators directly from threat content.

🗂️

Analyst workflow

Real triage support with analyst statuses, notes, saved views, SLA tracking, and MITRE ATT&CK tactic mapping. SLA badges turn red when remediation deadlines approach — Critical: 1d, Investigate: 7d, Watch: 30d.

📡

Visibility dashboard

Measure feed health, enrichment quality, signal coverage, top vendors, top incidents, and EPSS leaders through a dedicated operational visibility layer with live stats.

📋

Actionable outputs

Structured outputs that help analysts, SecOps leads, and managers act without reading every source manually.

📰 Daily briefing

Top threats, KEV count, EPSS leaders, structured digest

📈 Exec View

CISO-ready posture summary, KPIs, top incidents

📤 Export

PDF report, CSV/JSON export for SIEM or reporting tools

What it delivers

What SecPrior delivers

The difference between passive monitoring and operational prioritization.

Correlated incidents

Instead of duplicate headlines across 12 sources

Explainable priority

Instead of flat feed volume with no context

Operational context

Instead of isolated signals without environment relevance

IOC workflows

Instead of hidden indicators buried in article text

Analyst tracking

Instead of passive monitoring with no status or history

Signal quality visibility

Instead of black-box aggregation you cannot audit

See it in action

What the platform looks like

Real views from SecPrior running in demo mode with sample threat data.

SecPrior — Top Priorities
SecPrior dashboard — Top Priorities view with threat cards, KPI bar and scoring signals
Incidents
Correlated incidents view with scores, EPSS, CVEs and vendor attribution
CVE Analysis
CVE correlation table with EPSS, KEV signals, vendors and exploitation status
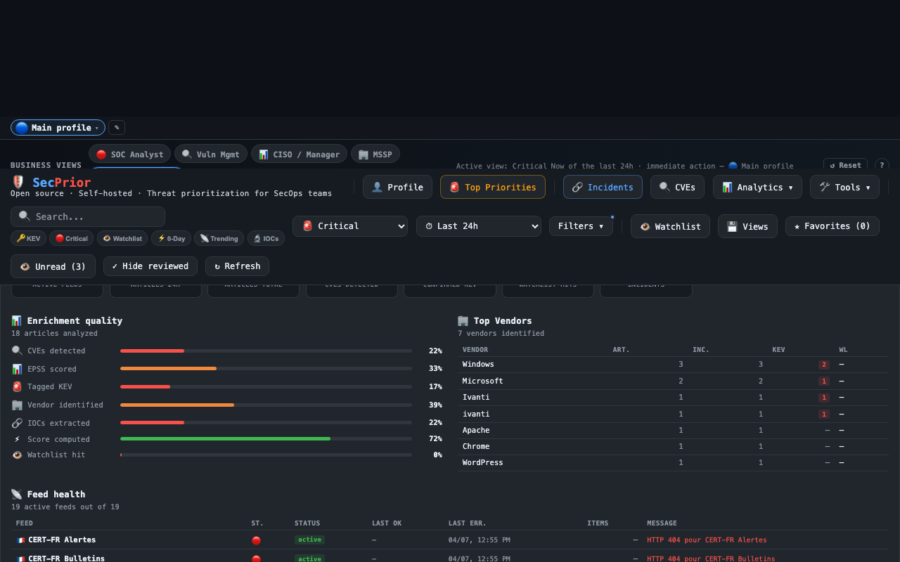
Visibility
Visibility dashboard with enrichment quality metrics, top vendors and feed health

Personas

Who it's for

SecPrior is designed for teams that need more actionable monitoring without adding more clutter to analyst workflows.

🖥️

SOC analysts

Prioritize what needs review first, identify incidents with real signal, and support morning triage. Know what exploded overnight before the standup.

🔭

CTI analysts

Track evolving incidents, correlate reporting across sources, monitor watchlists, and extract indicators for investigation and detection.

📐

SecOps leads

Use visibility, incident grouping, SLA tracking, and analyst workflows to keep teams focused on what matters now — not what was loudest.

📊

CISOs and managers

Get structured summaries, top incidents, top vendors, and executive-ready visibility through the Exec View — without raw feed overload.

🏢

MSSPs

Manage multiple watchlist profiles, use persona presets, and generate PDF/CSV exports for per-client reporting and SLA documentation.

🏠

Blue teams and self-hosters

Run SecPrior with full control, minimal dependencies, no built-in telemetry, and the ability to audit or adapt every component.

Intelligence pipeline

How it works

SecPrior ingests threat coverage from 20+ sources, normalizes content, enriches it with vulnerability and exploitation context, extracts indicators, and turns fragmented reporting into prioritized security signals — entirely client-side, with optional server-assisted proxying.

1

Collect

Parse RSS/Atom, normalize articles from 20+ sources

2

Enrich

CVSS from NVD, EPSS from FIRST, KEV from CISA

3

Deduplicate

Union-Find on CVEs + Jaccard title similarity

4

Extract IOCs

IPs, domains, hashes, URLs from article text

5

Score

Composite 0–100 (CVSS 30% · EPSS 25% · KEV 25% · sources 10% · IOC 5% · keywords 5%)

6

Contextualize

Watchlist matching, MITRE ATT&CK detection, trending signals

7

Prioritize

Critical Now · Investigate · Watch · Low — with full evidence

What gets added at each stage:

🔎 Vulnerability context 💥 Exploitation probability 🚨 KEV confirmation 🏢 Vendor relevance 👁️ Watchlist matching 🔗 Incident grouping 🗺️ MITRE ATT&CK 📋 Analyst-ready outputs

Analyst-first design

Built for real workflows

SecPrior is not just a feed reader. It is designed to support how analysts actually work — from morning triage to end-of-day reporting.

Save views for repeat triage patterns
Track incidents and CVEs with analyst statuses and notes
Filter quickly by IOC, KEV, watchlist, score, and context
Export data for reporting or downstream tooling
Generate structured outputs for analysts, leads, and management
SLA deadlines that turn red automatically when overdue

Integrations

Jira Slack Discord Webhooks Zapier Make n8n Trend Vision One Resend SendGrid EmailJS

Alert modes

Immediate alerton new high-priority threat
Daily digeststructured summary, 1× per day
Weekly briefingscheduled report delivery

Enrichment sources

NVD API FIRST EPSS CISA KEV OTX AlienVault URLhaus ThreatFox

Open source by design

Transparent, adaptable, and community-friendly

SecPrior is built for teams that want control, transparency, and adaptability — whether you run it for a homelab, an internal security team, or a broader SecOps workflow.

Open source

Full codebase on GitHub, MIT license

Self-hostable

Vercel, local, or any Node.js host

Client-side first

Pipeline runs in browser, server only proxies public APIs

Zero telemetry

No analytics, no tracking, no data sharing

Minimal dependencies

Vanilla JS, HTML, CSS — zero front-end framework

Easy to adapt

Readable, modular code designed to be modified

Quick start

Get SecPrior running

Three ways to get started — from one-click deploy to full self-hosted setup.

A

One-click deploy

Recommended

Deploy directly to Vercel. No configuration required for demo mode. Add environment variables for live feeds and alerts.

▲ Deploy to Vercel
B

Local development

$ git clone github.com/dgiry/secprior

$ cd secprior

$ npm install

$ npm run dev

# → http://localhost:3001

Runs in demo mode with sample data. Live RSS feeds require Vercel for the feed proxy.

C

Self-hosted server

Any Node.js ≥ 20 host works. The api/ directory contains serverless functions adaptable to Express or any Node.js framework.

Feed proxy for CORS bypass
Scheduled digest delivery
Vercel KV for deduplication

1. Add your feeds

Configure RSS feeds from vendor advisories, CERT alerts, security blogs, and any Atom/RSS source in Settings → Feeds.

2. Define your watchlist

Add vendors, products, technologies, and keywords relevant to your environment. Matching articles surface to the top automatically.

3. Review priorities

Start your shift with the dashboard, review correlated incidents, act on Critical Now items first, and generate a briefing when done.

Project status

Current status

SecPrior is actively developed as an open-source project focused on operational threat prioritization. The core platform is already usable for real analyst workflows.

Some integrations and advanced capabilities are still evolving. Contributions and feedback are welcome.

Available today:

Correlated incidents
CVE analysis
IOC extraction
Analyst statuses
Saved views
Visibility dashboard
Alerting & exports
SLA tracking

On the roadmap: multi-tenant profiles, STIX/TAXII, AI briefing summaries, Docker image

Get started

Start prioritizing what matters first

Use SecPrior to turn fragmented cyber threat coverage into structured, explainable, and actionable security priorities.

Open source · Self-hostable · Analyst-ready · Explainable by design